Shelly développe une nouvelle plate-forme solaire pour les utilisateurs de systèmes photovoltaïques (PV). Dans un récent message sur le forum https://community.shelly.cloud/topic/13170-looking-for-testers-for-shelly-solar-platform/la société a annoncé qu'elle recherchait des clients pour tester la version bêta de sa nouvelle solution avant qu'elle ne soit déployée à plus grande échelle.
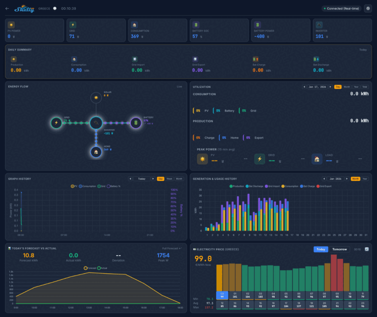
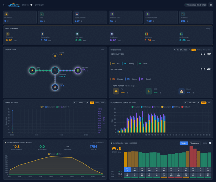
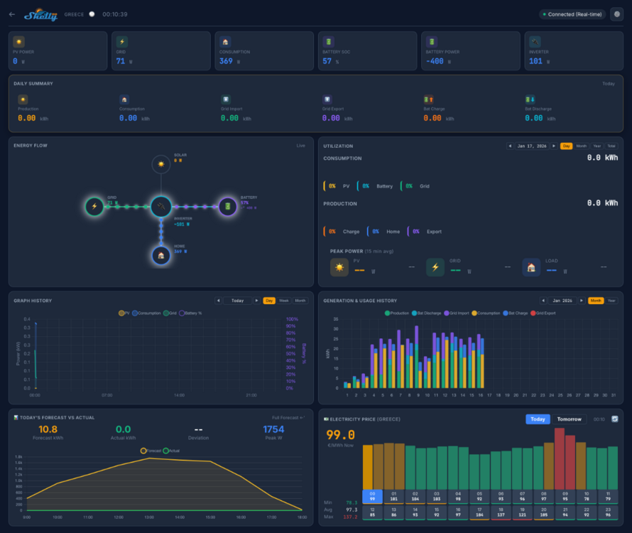
Les captures d'écran de la plateforme Shelly Solar indiquent que le tableau de bord de la maison affichera des mesures clés telles que la puissance photovoltaïque, la consommation et la puissance de la batterie. Il y aura plusieurs vues, y compris un résumé quotidien, un diagramme de flux d'énergie et un arrière-plan de la consommation d'énergie. En dessous, il semble y avoir une série de graphiques et de diagrammes liés aux mesures historiques et prévisionnelles, ainsi qu'une carte montrant l'emplacement de vos installations.
Le test bêta de la plateforme solaire Shelly concernera 20 utilisateurs. Ceux-ci doivent disposer d'au moins une installation photovoltaïque, d'une taille minimale de 10 kW, et d'au moins un onduleur doté d'une communication ModBus. En outre, les testeurs doivent vendre au moins une partie de l'énergie au réseau, et les systèmes dotés d'une batterie sont préférables.
Vous pouvez demander à participer au bêta-test de la plateforme solaire Shelly en répondant au fil de discussion de la communauté https://community.shelly.cloud/topic/13170-looking-for-testers-for-shelly-solar-platform/vous trouverez les détails des informations requises à l'adresse suivante : https://community.shelly.cloud/topic/13170-looking-for-testers-for-shelly-solar-platform/. Les candidats retenus recevront un Shelly Pro 3EM(actuellement $128.99 sur Amazon) et un add-on ModBus, ainsi qu'un abonnement gratuit à vie à la Shelly Solar Platform. A l'heure où nous écrivons ces lignes, le prix de cet abonnement et la date de sortie de la plateforme n'ont pas encore été annoncés.
Source(s)
Top 10
» Le Top 10 des PC portables multimédia
» Le Top 10 des PC portables de jeu
» Le Top 10 des PC portables de jeu légers
» Le Top 10 des ordinateurs portables bureautiques
» Le Top 10 des PC portables bureautiques premium/professionnels
» Le Top 10 des Stations de travail mobiles
» Le Top 10 des Ultraportables
» Le Top 10 des Ultrabooks
» Le Top 10 des Convertibles
» Le Top 10 des Tablettes
» Le Top 10 des Tablettes Windows
» Le Top 10 des Smartphones
» Le Top 10 des PC Portables á moins de 300 euros
» Le Top 10 des PC Portables á moins de 500 euros
» Le Top 25 des meilleurs écrans d'ordinateurs















